AI智能摘要
Beszel 是一款轻量级服务器监控平台,提供 Docker 统计信息、历史数据以及警报功能。它具有友好的 Web 界面和简单配置,支持自动备份、多用户管理、OAuth 身份验证和 REST API。可监控项目包括 CPU、内存、磁盘、网络、温度及 GPU 使用等。Beszel 可通过 Docker Compose、Docker Run 或二进制文件部署,需注意 HUB 和 AGENT 端口都必须开放以保证通信。项目地址为 henrygd/beszel。
— 此摘要由AI分析文章内容生成,仅供参考。
项目地址:henrygd/beszel: Lightweight server monitoring hub with historical data, docker stats, and alerts.
介绍
Beszel 是一个轻量级的服务器监控平台,包含 Docker 统计信息、历史数据和警报功能。
它拥有友好的 Web 界面、简单的配置,并且开箱即用。它支持自动备份、多用户、OAuth 身份验证和 API 访问。
功能
- 轻量级: 比主要解决方案更小,资源占用更少。
- 简单: 易于设置,无需公网暴露。
- Docker 统计: 跟踪每个容器的 CPU、内存和网络使用历史。
- 警报: 可配置 CPU、内存、磁盘、带宽、温度和状态的警报。
- 多用户: 用户管理自己的系统。管理员可以在用户之间共享系统。
- OAuth / OIDC: 支持多种 OAuth2 提供程序。可以禁用密码验证。
- 自动备份: 从磁盘或 S3 兼容的存储保存和恢复数据。
- REST API: 在您自己的脚本和应用程序中使用或更新您的数据。
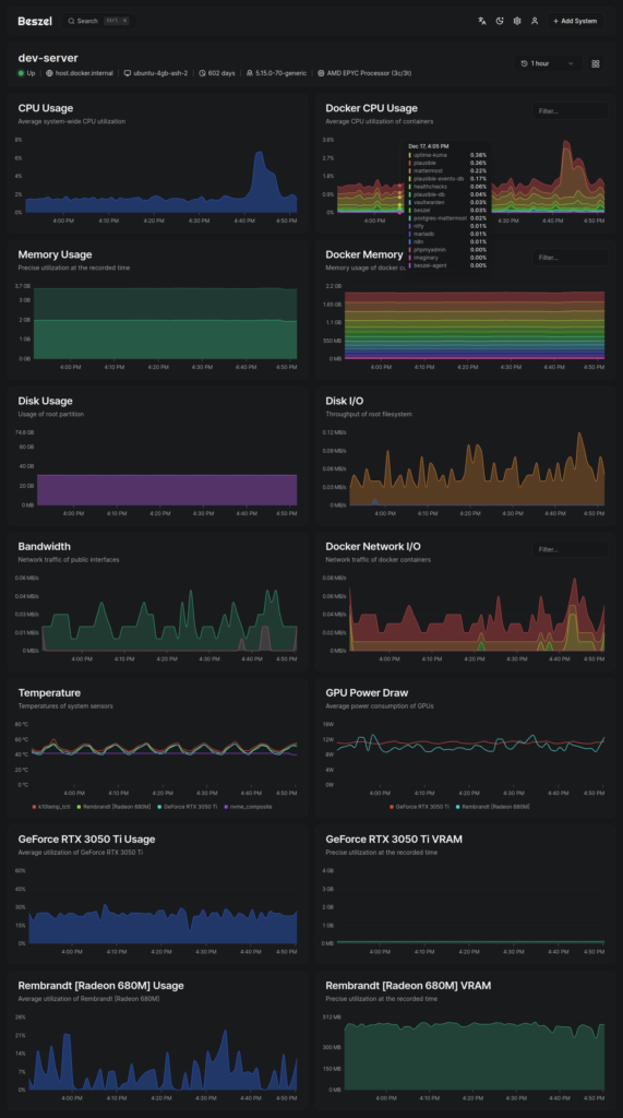
软件截图


监控项目
- CPU 使用率 – 主机系统和 Docker / Podman 容器。
- 内存使用率 – 主机系统和容器。包括交换分区和 ZFS ARC。
- 磁盘使用率 – 主机系统。支持多个分区和设备。
- 磁盘 I/O – 主机系统。支持多个分区和设备。
- 网络使用率 – 主机系统和容器。
- 温度 – 主机系统传感器。
- GPU 使用率 / 温度 / 功耗 – 仅限 Nvidia 和 AMD。必须使用二进制代理。
部署
HUB安装
1.docker-compose.yml
services:
beszel:
image: henrygd/beszel
container_name: beszel
restart: unless-stopped
ports:
- 8090:8090
volumes:
- ./beszel_data:/beszel_data
2.docker run
mkdir -p ./beszel_data && \ docker run -d \ --name beszel \ --restart=unless-stopped \ -v ./beszel_data:/beszel_data \ -p 8090:8090 \ henrygd/beszel
3.二进制文件
此命令下载并运行我们的 install-hub.sh 脚本。该脚本将安装最新二进制文件并创建 systemd 服务,使其在重新启动后继续运行。
-u: 卸载-p <port>: 指定端口号(默认: 8090)
curl -sL https://raw.githubusercontent.com/henrygd/beszel/main/supplemental/scripts/install-hub.sh -o install-hub.sh && chmod +x install-hub.sh && ./install-hub.sh
AGENT安装
在添加新系统时,中心 (hub) 的 Web UI 中提供了可供复制/粘贴的 docker-compose.yml 或二进制安装命令。

注意
不同于哪吒,Beszel的HUB和AGENT端口都必须开放,否则会导致通讯不通!
发布者:木木,转载请注明出处:https://blog.huzz.cn/6379.html
微信
支付宝